AI + UX for Cyber Security

Bolster.ai

— PROJECT NAME

Abuse Mailbox Software


— ROLE

Lead Product Design

User Research


— Stakeholders

Head of Product

3 Developers

2 Research/LLM Engineers


— Duration

6 months, 2024 – 2025

Email remains one of the most exploited attack vectors, with phishing and scam emails tricking millions of people worldwide every day.


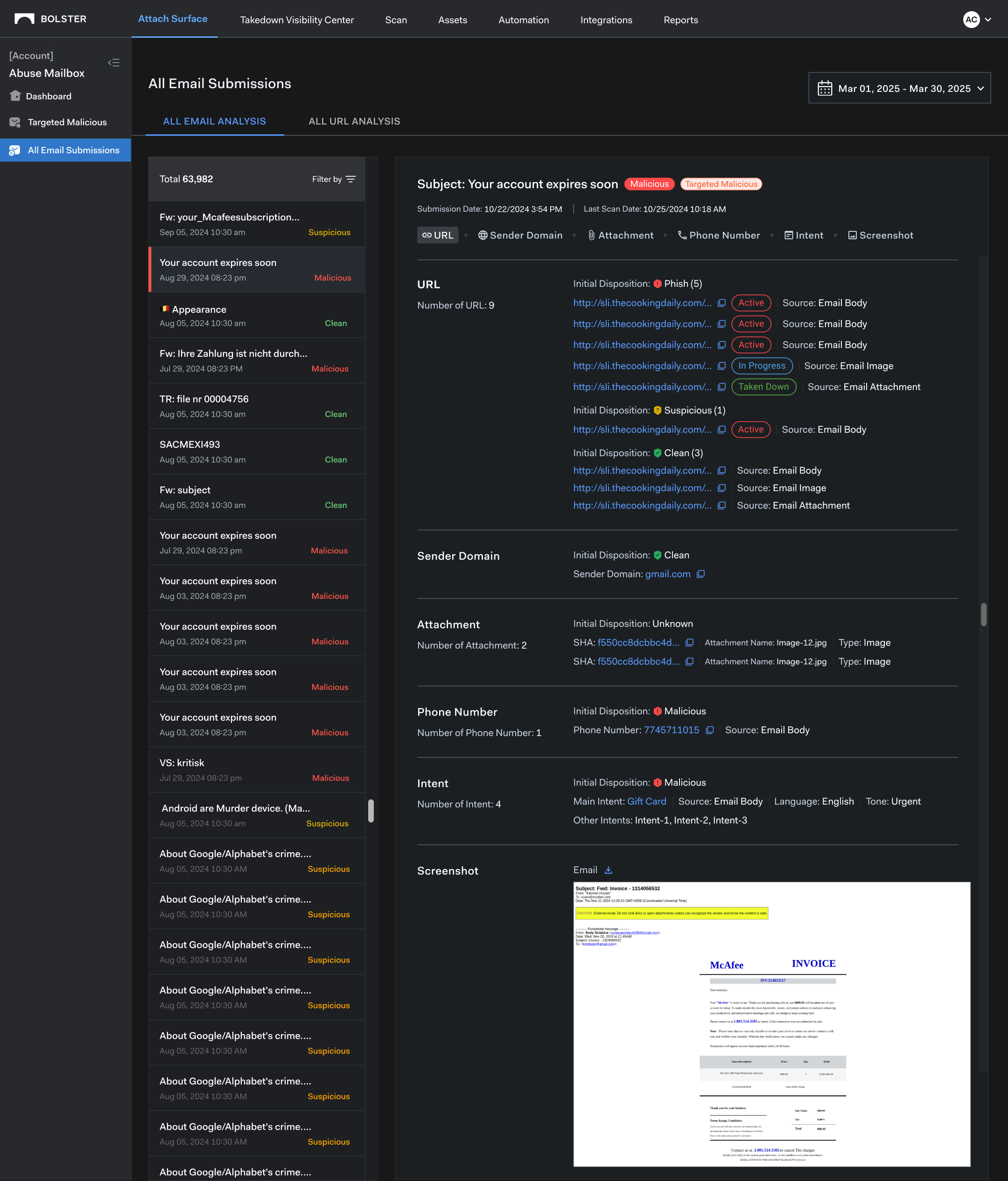
The Abuse Mailbox is a cyber security product that helps Security Analysts efficiently manage and respond to reported phishing and scam emails. It automatically analyzes forwarded messages to identify threats such as malicious URLs, suspicious attachments, fake sender domains, and scam phone numbers.


The platform streamlines threat triage, delivers actionable insights, and enables takedown or remediation while improving visibility into active campaigns. I led the design of the end-to-end user experience and strategic product decisions that simplifies complex workflows and supports SecOps efficiency at scale.

PROBLEM STATEMENT

Organizations receive thousands of customer fraud reports daily, but security teams lack the tools to efficiently process, categorize, and act on these reports. The absence of structured workflows and contextual threat intelligence leads to delays in response times, missed threats, and inefficiencies in fraud mitigation.

PRIMARY USERS

Security Analysts

Trust & Safety

Brand & Legal

PAIN POINTS

High Volume of Reports

Security teams overwhelmed by thousands of submissions.


Manual Investigation

Analysts waste time searching for related indicators leading to inefficiencies and errors.


Lack of Context

Reports lack necessary threat intelligence.


Slow Response Time

Delays in taking down fraudulent domains or phone numbers.


EXAMPLES OF MALICIOUS REPORTED EMAILS

DESIGN 

PROCESS

Discovery & Research

We tried to understand the existing process for handling external fraud reports, identifying pain points of security teams managing customer reports.

Concept & Ideation

  • Created concept designs to get feedback on user needs and goals.

Design & Prototyping

  • Created wireframes and interactions to visualize workflows.

Testing & Iteration

Conducted usability tests with security analysts to refine the UX and worked with the Engs to implement designs.


IDENTIFYING DESIGN PARTNERS

We partnered with five existing customers to serve as our design partners, providing continuous feedback to refine our designs and real-world data to train and improve our detection engine.

COMPETITIVE ANALYSIS

Analyzed existing fraud management tools to identify gaps and opportunities.

DESIGN & 

PROTOTYPE